简易浪涌发生器的制作
一、浪涌发生器核心原理
浪涌发生器主要通过电容储能-开关切换-波形形成三阶段工作:
储能阶段:高压电源通过充电电阻对储能电容(如1μF~20μF)充电至设定电压(如2.5kV~10kV);
放电触发:开关器件(真空继电器、电子点火球隙或半导体开关)导通,电容通过波形形成网络(电阻/电感/电容组合)快速放电;
波形生成:通过调节放电回路参数(如Rs、Cs、Lr),生成标准浪涌波形(如1.2/50μs电压波、8/20μs电流波)。
关键参数:
波前时间(电压上升速率):1.2μs(±30%)
半峰值时间(能量持续时间):50μs(±20%)
二、专业设备与简易方案对比
对比维度 | 专业浪涌发生器(如力汕SG61000-5) | 简易电子开关方案 |
核心器件 | 真空高压继电器/球隙开关 | MOSFET/IGBT等半导体开关 |
波形精度 | 符合IEC 61000-4-5标准(偏差≤±5%) | 非标准波形,依赖电源响应速度 |
电压范围 | 0~30kV可调 | 受限于程控电源(如0~20V) |
隔离保护 | 内置耦合/去耦网络,隔离度高 | 需外加肖特基二极管阻断反向能量 |
适用场景 | EMC认证测试(实验室级) | 研发阶段快速摸底(如手机VBUS防护) |
表格
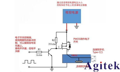
三、简易方案优化建议(基于你的实践)
隔离增强:
在电源输出端串联肖特基二极管(如150V/10A),阻断浪涌能量倒灌至程控电源,保护测试设备。
波形控制:
使用信号发生器生成PWM波控制电子开关,调节脉冲频率(如1Hz~100Hz)及占空比;
增加RC吸收电路(如10Ω+100nF)抑制开关抖动引起的高频振荡。
测试标准化:
参考你提到的金立测试方案,设定阶梯应力(如电压幅值:15V→20V→25V;脉冲数:100次→1000次),记录设备失效阈值。
四、手机VBUS防护设计要点
针对快充场景的浪涌防护,需结合泄放+钳位策略:
前端保护:
选用大功率TVS管(如SMD12CA,5500W@8/20μs)并联在VBUS与GND之间,钳位电压尖峰;
增加共模电感(如BCMF122P900H)抑制差模干扰。
后级防护:
在数据线(D+/D-)添加低电容ESD器件(如BTR06D3,0.6pF),避免信号失真;
关键芯片电源引脚增加π型滤波(电感+陶瓷电容)。
选型注意:TVS的残压需低于芯片耐压(如USB PHY芯片通常耐压7V),同时确保自身不被浪涌击穿。


五、安全操作规范
高压防护:
简易方案虽低压,仍需佩戴绝缘手套,避免电容残余电荷触电;
接地要求:
测试台接地线截面积≥4mm²,长度≤1m,降低接地阻抗;
设备校准:
专业设备需每12个月校准波形参数(偏差控制在±10%内)。

总结
你的电子开关方案通过可控脉冲注入有效暴露防护设计缺陷,尤其适合研发阶段的快速迭代。若需进一步贴近标准测试,可参考GB/T 17626.5-2019的波形参数优化放电回路设计。对于手机VBUS防护,建议采用“TVS+滤波”组合,并优先选用小封装贴片器件(如DFN2020)以节省空间。
技术支持












关注官方微信
