您好,欢迎您进入西安安泰测试设备有限公司官方网站!

ATECLOUD智能测试平台充电桩自动化批量测试方案

发布日期:2026-04-27 11:48:10         浏览数:   

充电桩量产交付面临测试效率、数据一致性和质量追溯三大挑战。本文档介绍基于ATECLOUD智能测试平台的充电桩自动化批量测试方案,涵盖系统架构、测试流程、批量调度及数据分析。

1.充电桩批量测试的核心难题

充电桩测试覆盖安全、功能、协议、性能等多个维度,典型测试用例数量超过600个。

自动化测试的必要性

当批量规模超过一定阈值时,自动化测试从"可选项"变为"必选项"。

ATECLOUD平台方案架构

系统架构

ATCLOUD平台采用"云端管理 + 边缘执行"的分布式架构:

 

ATECLOUD智能测试平台充电桩自动化批量测试方案(图1)


ATECLOUD架构

架构特点:

· ATEBOX边缘执行节点:部署在测试工位,直接连接仪器执行测试流程

· 云端统一管理:测试方案下发、批量任务调度、数据集中存储

· 离线执行能力:ATEBOX预载测试流程,断网可继续执行

平台核心能力

零代码流程搭建

· 图形化拖拽编程,无需编写代码

· 15分钟搭建单个测试步骤

· 开放式流程可灵活调整

 

ATECLOUD智能测试平台充电桩自动化批量测试方案(图2)

零代码搭建

仪器生态

· 支持多类型仪器设备(程控电源、电子负载、功率分析仪、示波器等)

· 仪器自动识别,接上即可使用

· 同类型仪器可自由替换(换仪器不改流程)

批量调度

· 多工位并行执行

· 仪器资源共享与预约

· 失败策略可配置(跳过/暂停/继续)

自动化测试平台

数据管理

· 自动按产品序列号归档

· 自定义报告模板(PDF/Excel/Word)

· 多维度数据分析(CPK、趋势)

三、测试流程设计

3.1 充电桩全项测试流程

推荐测试流程架构:

阶段一:安全预检

· 绝缘电阻检测(>500Ω/V)

· 接地连续性测试(<0.1Ω,四线制测量)

· 耐压测试(输入-输出-地隔离)

· 急停功能验证(响应时间<100ms)

阶段二:功能验证

· 上电自检流程

· GB/T 27930通信协议握手

· 充电启停控制

· BMS报文解析验证

· 充电状态监控

阶段三:性能测试

· 效率曲线(20%~100%额定功率,步进10%)

· 稳压精度测试(多负载点)

· 稳流精度测试(多负载点)

· 纹波测量(电压≤1%,电流≤5%)

· 负载突变响应(超调量)

阶段四:保护功能验证

· 过压保护(110%额定电压)

· 欠压保护(85%额定电压)

· 过流保护(110%额定电流)

· 过温保护

 基于ATECLOUD平台的充电桩自动化批量测试方案,通过图形化流程搭建、多工位并行调度和智能数据分析,可显著提升测试效率、保证数据一致性、实现全流程质量追溯。

典型实施效果:

· 单台测试周期缩短至1天

· 批量测试效率提升4倍以上

· 测试人员需求降低80%

· 数据100%可追溯

 

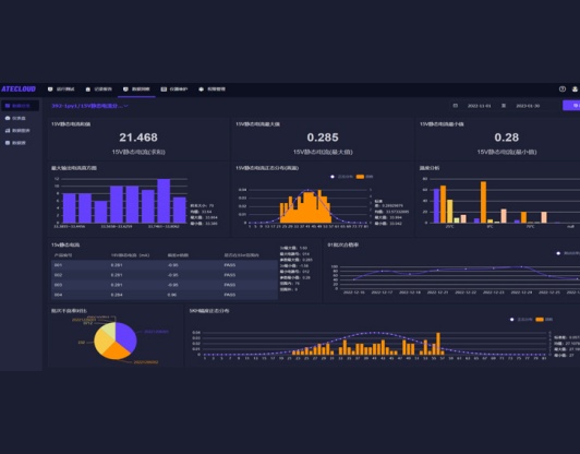
ATECLOUD智能测试平台充电桩自动化批量测试方案(图3)

数据分析

ATECLOUD是纳米软件开发的国产化智能测试云平台,为零代码开发、图形化编程的自动化测试解决方案。支持多类型仪器设备接入,15分钟快速搭建测试方案,助力企业实现智能化测试和数字化管理。

技术支持

客服
热线

18165377573
7*24小时客服服务热线

关注
微信

关注官方微信

获取
报价

顶部